LOGO OA教程 ERP教程 模切知识交流 PMS教程 CRM教程 开发文档 其他文档  
 
网站管理员

[点晴永久免费OA]NPS:国产内网穿透神器!支持TCP/UDP/HTTP的反向代理

admin
2026年2月13日 11:23 本文热度 991

家里电脑没公网IP?需要远程访问内网服务?frp配置太复杂?想要一个有Web管理界面的内网穿透工具?

今天要介绍的 NPS,是GitHub上拥有 3.4万+ Star 的国产内网穿透工具。支持TCP/UDP/HTTP/HTTPS协议,Web管理界面简单易用,性能强劲,完全免费开源,是frp、ngrok的完美替代品!

什么是NPS?

NPS(NATbyPass Server)是一款轻量级、高性能的内网穿透代理服务器,支持几乎所有流量转发,可用于访问内网网站、SSH访问、远程桌面等场景。

核心优势:

  • 🌐 全协议支持 - TCP/UDP/HTTP/HTTPS/SOCKS5全覆盖
  • 🎨 Web管理 - 图形化界面,操作简单
  • 🚀 高性能 - Go语言编写,并发能力强
  • 🔒 安全可靠 - 支持加密、鉴权、流量控制
  • 🆓 完全免费 - 开源项目,无任何限制

项目地址: https://github.com/ehang-io/nps

官网文档: https://ehang.io/nps/documents

核心特性

1. 多协议支持

支持的协议

协议
用途
示例场景
HTTP/HTTPS
Web服务
访问内网网站、接口调试
TCP
通用协议
SSH、数据库、远程桌面
UDP
实时通信
游戏服务器、视频流
SOCKS5
代理服务
内网代理、科学上网
KCP
低延迟
游戏加速、实时通信

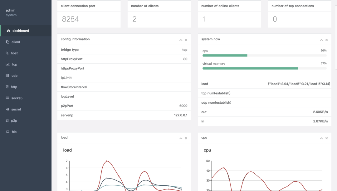
2. Web管理界面

功能特性

- 客户端管理:查看在线客户端、流量统计
- 隧道管理:创建、编辑、删除隧道
- 域名管理:绑定自定义域名
- 流量控制:限速、限流量
- 权限管理:多用户、分组管理
- 实时监控:流量图表、在线状态

操作简单

  • 无需手动编辑配置文件
  • 图形化创建隧道
  • 一键启停服务
  • 实时查看日志

3. 高级功能

流量加密

- 支持TLS加密传输
- 防止数据被窃听
- 保护敏感信息

访问控制

- IP白名单/黑名单
- 端口限制
- 客户端鉴权
- 域名绑定验证

负载均衡

- 多客户端负载
- 自动故障转移
- 提升服务可用性

快速上手

服务端部署

Linux一键安装

# 下载安装脚本
wget https://github.com/ehang-io/nps/releases/download/v0.26.10/linux_amd64_server.tar.gz

# 解压
tar -xzvf linux_amd64_server.tar.gz

# 安装
cd nps
sudo ./nps install

# 启动
sudo nps start

访问Web界面

默认地址:http://服务器IP:8080
默认账号:admin
默认密码:123

首次登录后请立即修改密码!

Docker部署

docker run -d \
  --name nps \
  --net=host \
  ffdfgdfg/nps

客户端配置

下载客户端

Windows: npc.exe
Linux: npc
Mac: npc_darwin

方式1:使用配置文件

[common]
server_addr=your-server-ip:8024
conn_type=tcp
vkey=your-client-key
auto_reconnection=true

方式2:使用命令��

./npc -server=your-server-ip:8024 -vkey=your-client-key

Windows后台运行

# 安装服务
npc.exe install -server=ip:8024 -vkey=key

# 启动服务
npc.exe start

创建HTTP隧道

Web界面操作

1. 登录NPS Web管理 → 客户端
2. 添加客户端 → 获取验证密钥
3. 隧道管理 → 添加 → HTTP隧道
   - 客户端:选择刚创建的
   - 服务端端口:80
   - 内网目标:127.0.0.1:8080
   - 自定义域名:blog.yourdomain.com
4. 配置域名解析:blog.yourdomain.com → 服务器IP
5. 启动客户端连接
6. 访问 http://blog.yourdomain.com

实际应用场景

场景1:远程访问家庭NAS

需求:在公司访问家里的NAS文件。

配置

隧道类型:HTTP
内网目标:192.168.1.100:5000(NAS地址)
服务端端口:80
域名:nas.yourdomain.com

访问:http://nas.yourdomain.com

安全建议

- 启用HTTPS(443端口)
- 设置IP白名单(只允许公司IP)
- NAS开启二次验证

场景2:SSH远程连接

需求:远程SSH到家里的Linux服务器。

配置

隧道类型:TCP
内网目标:127.0.0.1:22
服务端端口:2222

客户端连接:
ssh -p 2222 user@your-server-ip

场景3:内网API接口调试

需求:微信支付回调、第三方API调试。

配置

隧道类型:HTTP
内网目标:127.0.0.1:3000(本地开发服务器)
域名:dev.yourdomain.com

微信配置回调地址:
https://dev.yourdomain.com/api/wechat/callback

优势

  • 无需部署到公网
  • 本地实时调试
  • 查看完整请求日志

场景4:远程桌面访问

需求:远程控制家里的Windows电脑。

配置

隧道类型:TCP
内网目标:127.0.0.1:3389(Windows远程桌面端口)
服务端端口:3389

Windows远程桌面连接:
your-server-ip:3389

场景5:内网SOCKS5代理

需求:通过家里网络访问特定资源。

配置

隧道类型:SOCKS5
服务端端口:1080

浏览器配置代理:
SOCKS5: your-server-ip:1080

与其他工具对比

特性
NPS
frp
ngrok
ZeroTier
Web管理
✅ 有
❌ 无
⚠️ 付费版
✅ 有
开源
✅ 是
✅ 是
⚠️ 部分
✅ 是
免费
✅ 完全免费
✅ 免费
⚠️ 限制
✅ 免费
UDP支持
✅ 支持
✅ 支持
❌ 不支持
✅ 支持
性能
⭐⭐⭐⭐⭐
⭐⭐⭐⭐⭐
⭐⭐⭐
⭐⭐⭐⭐
易用性
⭐⭐⭐⭐⭐
⭐⭐⭐
⭐⭐⭐⭐
⭐⭐⭐
流量控制
✅ 支持
❌ 无
⚠️ 付费
❌ 无
多用户
✅ 支持
❌ 无
⚠️ 付费
✅ 支持

NPS独特优势

  1. ✅ Web管理界面,配置简单
  2. ✅ 流量控制、权限管理功能强大
  3. ✅ 国产开源,中文文档完善
  4. ✅ 性能强劲,支持高并发
  5. ✅ 完全免费,无任何限制

高级配置

配置1:HTTPS隧道

需求:加密传输数据。

配置步骤

1. 申请SSL证书(Let's Encrypt免费)
2. NPS服务端配置:
   - 上传证书文件
   - 配置443端口
3. 创建HTTPS隧道
4. 访问 https://yourdomain.com

配置2:负载均衡

需求:多台内网服务器负载。

配置

创建多个客户端连接同一隧道
NPS自动轮询分发请求
单台故障自动切换

配置3:IP白名单

需求:限制访问来源。

配置

隧道设置 → IP限制
只允许:1.2.3.4,5.6.7.8
或允许IP段:1.2.3.0/24

配置4:流量统计

监控功能

- 实时流量速率
- 历史流量统计
- 客户端流量排名
- 流量限额告警

总结

NPS 作为内网穿透工具,具有:

  • 🌐 全协议支持 - TCP/UDP/HTTP/HTTPS/SOCKS5
  • 🎨 Web管理 - 图形化界面,操作简单
  • 🚀 高性能 - Go语言,并发能力强
  • 🔒 安全可靠 - 加密、鉴权、流量控制
  • 🆓 完全免费 - 开源无限制

适合人群:

  • 💻 开发者(远程调试、接口测试)
  • 🏠 NAS用户(远程访问文件)
  • 🎮 游戏玩家(搭建游戏服务器)
  • 🏢 小团队(内网协作)
  • 🔧 运维人员(远程管理服务器)

立即开始:

# 服务端安装
wget https://github.com/ehang-io/nps/releases/download/v0.26.10/linux_amd64_server.tar.gz
tar -xzvf linux_amd64_server.tar.gz
cd nps && sudo ./nps install && sudo nps start

# 访问 http://your-ip:8080
# 账号: admin  密码: 123

无论你是需要远程访问的开发者、NAS用户,还是需要内网协作的小团队,NPS都是frp、ngrok的最佳替代品。告别复杂配置和付费限制,拥抱国产开源——让内网穿透真正简单高效!

项目地址: https://github.com/ehang-io/nps

使用文档: https://ehang.io/nps/documents


该文章在 2026/2/13 11:23:28 编辑过
关键字查询
相关文章
正在查询...
点晴ERP是一款针对中小制造业的专业生产管理软件系统,系统成熟度和易用性得到了国内大量中小企业的青睐。
点晴PMS码头管理系统主要针对港口码头集装箱与散货日常运作、调度、堆场、车队、财务费用、相关报表等业务管理,结合码头的业务特点,围绕调度、堆场作业而开发的。集技术的先进性、管理的有效性于一体,是物流码头及其他港口类企业的高效ERP管理信息系统。
点晴WMS仓储管理系统提供了货物产品管理,销售管理,采购管理,仓储管理,仓库管理,保质期管理,货位管理,库位管理,生产管理,WMS管理系统,标签打印,条形码,二维码管理,批号管理软件。
点晴免费OA是一款软件和通用服务都免费,不限功能、不限时间、不限用户的免费OA协同办公管理系统。
Copyright 2010-2026 ClickSun All Rights Reserved